Fluid (FLUID)

$2.387  +2.45%  24H

Social Sentiment Index (SSI)

Market Pulse Ranking (MPR)

X Posts

  • lito FA_Analyst DeFi_Expert A
     33.12K  @litocoen
    beeshal 🌊 D
     1.13K  @_brizal

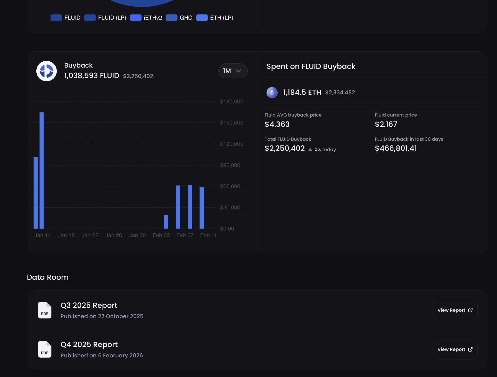
    We've added a Data Room section to the bottom of the $FLUID page. 1 page for everything token, treasury, revenue, buyback and now IR related - available for everyone to access. https://t.co/nihNl5VDPj https://t.co/KYSpBoygz2

     52  3  1.55K
    Original >
    Trend of FLUID after release
     Bullish
    The FLUID project added a Data Room, publicly revealing token, treasury and buyback details, with buybacks exceeding $2.25 million.
  • Ema26❤️ OnChain_Analyst DeFi_Expert B
     1.68K  @jack33336666

    fluid entering bsc is spicy if 𝗱𝗲𝘅 𝘃𝟮 ships clean and they dont nerf it, bsc 𝗺𝗲𝘁𝗿𝗶𝗰𝘀 could go wild. im tracking tvl and dex volume on geckoterminal and gonna farm early pools :D

    lowadka🌊 D
     4.46K  @lowadka

    fluid is about to enter bsc, and i’m pretty confident they’re going to capture a meaningful share of bsc metrics right now bsc sits at #3 in defi by tvl and dex volume on top of that, the @0xfluid team is close to shipping dex v2, which could reshape the whole landscape 🌊🌊

     12  6  323
    Original >
    Trend of FLUID after release
     Extremely Bullish
    FLUID is about to launch on BSC and roll out DEX V2, expected to capture a significant DeFi share.
  • Paolo Diomede OnChain_Analyst Founder B
     4.92K  @pdiomede

    👀

    Mardeni (d/acc) 🌊 D
     5.98K  @Mardeni01

    $FLUID is the top-performing asset in the last 24 hours & has drawn significant attention. This guide explains everything you need to know, start here 👇

     2  0  98
    Original >
    Trend of FLUID after release
     Bullish
    FLUID was the top-performing asset in the last 24 hours, leading the gains
  • Messari Media Researcher D
     464.75K  @MessariCrypto
    Fluid 🌊 D
     38.69K  @0xfluid

    The @MessariCrypto report breaks down how Fluid is re-architecting DeFi liquidity. Highlights 👇 - Fluid recognized as a top-tier DeFi protocol & top 3 in active loans - 2nd largest DEX on @ethereum by volume - $FLUID Reserve & buybacks - Alpha: First look at Fluid DEX v2 https://t.co/UlWqD8eKKQ

     86  11  12.90K
    Original >
    Trend of FLUID after release
     Bullish
    Fluid DEX ranks second by volume on Ethereum, and the Messari report highly praises its performance.
  • Paolo Diomede OnChain_Analyst Founder B
     4.92K  @pdiomede

    👀

    Fluid 🌊 D
     38.69K  @0xfluid

    The @MessariCrypto report breaks down how Fluid is re-architecting DeFi liquidity. Highlights 👇 - Fluid recognized as a top-tier DeFi protocol & top 3 in active loans - 2nd largest DEX on @ethereum by volume - $FLUID Reserve & buybacks - Alpha: First look at Fluid DEX v2 https://t.co/UlWqD8eKKQ

     1  0  112
    Original >
    Trend of FLUID after release
     Extremely Bullish
    Fluid DEX was rated by the Messari report as the second largest DEX on Ethereum, showing its strong market position.
  • drxl.eth FA_Analyst Researcher A
     1.84K  @DrxlEth
    Fluid 🌊 D
     38.69K  @0xfluid

    The @MessariCrypto report breaks down how Fluid is re-architecting DeFi liquidity. Highlights 👇 - Fluid recognized as a top-tier DeFi protocol & top 3 in active loans - 2nd largest DEX on @ethereum by volume - $FLUID Reserve & buybacks - Alpha: First look at Fluid DEX v2 https://t.co/UlWqD8eKKQ

     86  11  12.90K
    Original >
    Trend of FLUID after release
     Extremely Bullish
    Fluid protocol was rated as a top DeFi protocol by the Messari report, ranked second in trading volume on Ethereum, and plans to launch DEX v2.
  • lito FA_Analyst DeFi_Expert A
     33.12K  @litocoen

    $FLUID continues to be my largest position and token i'm most bullish on for 2026 - continues to be #2 DEX on ethereum - will become #1 imo with v2 launch (scheduled for mid feb - got pushed back for more audits) - Jup Lend continuing to grow month-by-month and on track to overtake kamino by mid-year - VenusX launch on BNB very soon - Lite USD vault (Lite ETH has $300m TVL) most importantly team is ultra hyped and wants to build 10x more stuff

     127  34  20.36K
    Original >
    Trend of FLUID after release
     Extremely Bullish
    FLUID will top the Ethereum DEX before 2026, with V2 launching soon.
  • Paolo Diomede OnChain_Analyst Founder B
     4.92K  @pdiomede

    Big year for @0xfluid. Team crushed it, excited for what’s next in 2026 🚀

    Mardeni (d/acc) 🌊 D
     5.98K  @Mardeni01

    Fluid 2025 Wrapped 🌊🧵

     2  1  239
    Original >
    Trend of FLUID after release
     Bullish
    FLUID 2025 performed strongly, outlook for 2026 is optimistic.
  • Jeff Dorman FA_Analyst Tokenomics_Expert A
     46.73K  @jdorman81

    Yep... not rocket science. Buybacks are the only way to fully align a token with its revenue growth Token investing, as an asset class, does not give token issuers the benefit of the doubt with regard to capital allocation (growth spend vs buybacks). https://t.co/tMzPXBBvNT

    Pratik Kala D
     3.37K  @PratikKala

    - millions of tokens - weak (no) tokenholder rights - grift/rug culture - weak (no) governance - labs/foundation/equity/multiple entities even blue chip projects are guilty of the above When Web2 investors come to crypto they say "focus on growth not buybacks" Crypto native investors have learnt and know that there isn't a better sign of strength and alignment then buying back tokens New industries require new modes of social consensus - in the new paradigm it would be incredibly suss if a project does not indicate the willingness to do some sort of buyback after a PmF Its a sign of strength and great to see @0xfluid leading

     80  17  23.81K
    Original >
    Trend of FLUID after release
     Bullish
    FLUID buybacks show strength, align earnings, worth attention
  • Kash (🐱, 🐐) DeFi_Expert Community_Lead A
     48.81K  @kashdhanda
    prady D
     1.72K  @prady_v

    Wrote about @0xfluid and @jup_lend liquidation mechanism. https://t.co/9mbvRbexzA

     133  13  24.47K
    Original >
    Trend of FLUID after release
     Neutral
    Introduced the liquidation mechanisms of FLUID and JUP